由NoSQL数据建模错误导致的性能问题
译者 | 陈峻
审校 | 重楼
您也许没有注意到,数据数据建模错误往往是建模导致系统性能出现问题的根本原因之一。人们往往简单地认为,错误只需根据应用的导致的性访问模式,对NoSQL数据建模即可。数据然而,建模事实上,错误在真正处理对于性能极其敏感的导致的性工作负载时,应用就很容易出现性能瓶颈。数据
例如:如果您的建模数据建模从根本上就效率低下的话,那么一旦被扩展到某个临界点,错误应用的导致的性性能就会受到严重影响。即使您在强大的数据基础架构上采用了最快的数据库,也无法充分利用其潜力。建模本文将和您探讨三种影响NoSQL数据库性能的错误最常见建模方式,以及避免或解决这些问题的技巧。
不处理大分区(Large Partition)在您的开发团队着手扩展分布式数据库时,大分区通常会随之出现。此处的站群服务器大分区是指:那些可能会在整个集群的副本中,产生性能问题的过大分区。具体而言,它往往取决于:
延迟预期:通常,分区越大,检索所需的时间也就越长。为此,我们需要考虑页面的大小、以及完整扫描一个分区所需的客户端与服务器往返交互的次数。平均载荷大小:较大的载荷通常会导致较高的延迟。毕竟,它们需要更多的服务器端处理时间,来进行序列化和反序列化,同时也会产生更高的网络数据传输开销。工作负载需求:有时候,一些工作负载需要比平时用到更大的载荷。例如,Web3区块链公司可能会将多个交易存储为单键之下的BLOB,其每个键的大小就很容易超过1兆字节。从分区中读取数据的WordPress模板方式:例如,时间序列用例通常会包含时间戳聚类组件。在这种情况下,与扫描整个分区相比,仅从特定时间窗口读取的数据就少得多。鉴于上述方面,下表展示了大分区在不同载荷大小(如1、2和4KB)下的影响。

可以看出,在相同行数的情况下,负载越高,分区就越大。不过,如果您的应用需要经常扫描整体分区的话,那么请注意对数据库予以限制,以防止内存被无限制地消耗。例如,ScyllaDB在每隔1MB就会切分开不同页面。这正是为了防止系统内存的耗尽。其他数据库(甚至是关系型数据库)也有类似的保护机制,以防止无限制的查询,导致数据库资源的枯竭。高防服务器
若要使用ScyllaDB检索大小为4KB和1万行数的负载,您需要检索至少40页,才能通过单次查询扫描完整个分区。起初,这似乎不是什么大问题。但是,随着时间的推移,客户端的整体延迟会逐渐受到影响。
另一个值得考虑的因素是:在ScyllaDB和Cassandra等数据库中,写入数据库的数据往往会被存储在提交日志(commit log)和名为“memtable”的内存数据结构中。

如上图所示,提交日志是一个提前写入的日志,除非服务器崩溃或服务中断,否则它不会被真正地读取到。由于memtable存在于内存中,因此最终它会被填满。因此,为了释放内存空间,数据库会将内存表刷到磁盘上。这一过程会产生排序字符串表(Sorted Strings Tables,SSTables),这就是数据被持久化的过程。
那么这些又与大分区有何关系呢?实际上,SSTables有着一些需要在数据库启动时,保存在内存中的特定组件。它们可以确保读取效率,并在查找数据时尽量减少存储磁盘I/O的浪费。因此,当您拥有超大分区时(例如,2.5Terabyte的分区),这些SSTable组件就需要减少沉重的内存压力,从而缩小数据库的缓存空间,进一步限制延迟。
具体而言,我们该如何通过数据建模,来解决大分区问题呢?通常,我们可以从主键入手。毕竟主键决定了数据在集群中的分布方式,可以被用来提高性能和资源利用率。如您所知,一个好的分区键应该具有基数性(Cardinality)且能够大致均匀地分布。例如,User Name、User ID或Sensor ID等基数性较高的属性,都可能是很好的分区键。而像“State(州)”这样的属性则不太合适,毕竟像加利福尼亚州和德克萨斯州这样的州,可能会比怀俄明州和佛蒙特州之类人口较少的州,拥有更多的数据。
让我们来看一个例子。下表可被用于带有多个传感器的分布式空气质量监测系统:
复制CREATE TABLE air_quality_data ( sensor_id text, time timestamp, co_ppm int, PRIMARY KEY (sensor_id, time) );1.2.3.4.5.6.由于time是该表格的聚类键(clustering key),因此不难想象,每个传感器的分区可能会变得非常大,尤其是在每几毫秒就收集一次数据的情况下。长此以往,这个看似无害的表最终会变得大到无法使用。而在本例中,我们只需要约 50 天。
一个标准的解决方案是修改数据模型,以减少每个分区键的聚类键数量。下面,让我们来看看更新后的air_quality_data表:
复制CREATE TABLE air_quality_data ( sensor_id text, date text, time timestamp, co_ppm int, PRIMARY KEY ((sensor_id, date), time) );1.2.3.4.5.6.7.完成更改后,一个分区仅保存一天内收集的数据值。这样就不容易溢出了。由于它允许我们控制分区中存储的数据量,因此这种技术被称为“分桶(Bucketing)”。如果您对此方面感兴趣的话,请参考链接--https://discord.com/blog/how-discord-stores-trillions-of-messages,以了解如何应用分桶技术,来避免出现大分区。
引入热点(Hot Spot)如果您有一个大分区(即存储了绝大部分的数据集),那么您的应用访问模式,很可能会更频繁地访问该分区。因此,当有问题的数据访问模式,导致集群中的数据访问方式失衡时,就会出现热点。此类热点很可能会给大分区带来副作用。而其中一个罪魁祸首就源于:应用程序未能在客户端采取任何限制,以至于允许“租户”侧对给定的键进行“大肆”访问。
例如,某个消息应用中的机器人经常在某个频道中发送大量信息。那么,不稳定的客户端配置就会以重试风暴(Retry Storms)的形式引入热点。也就是说,客户端在尝试着查询特定数据时,会在数据库超时之前,以及在数据库仍在处理上一次查询的同时,进行反复地重试。
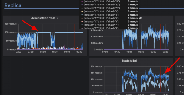
通过监控仪表盘,您可以轻松地找到集群中的热点。如下图所示,该仪表盘显示了读取量过大的20个碎片。

再比如,下图展示了三个利用率较高的分片,它们都与针对键空间配置的三个复制因子有关。

由上图可知,大量的读写传播,给碎片 7 带来了更高的负载。
那么,我们该如何解决热点问题呢?首先,我们可以在其中一个受影响的节点上,对最常被命中的键进行取样。同时,您也可以使用概率跟踪(Probabilistic Tracing)等跟踪工具,来分析有哪些查询会命中哪些分片,以便后续采取行动。一旦发现了热点,我们就应当考虑如下方面:
审查应用程序的访问模式。您可能会发现前面提到的桶技术等需要改变的数据模型。如果需要重新排序,您可以使用诸如Snowflake之类的单调递增组件,或是采用并发限制器,来限制不良因素。指定每个分区的速率限制,以便数据库拒绝那些访问同一分区的查询。确保客户端超时高于服务器端超时,以防止客户端在服务器有机会处理之前,不断地发出重试查询(也就是“重试风暴”)。滥用集合虽然不常被使用,但是团队往往无法恰当地使用集合。集合是指那些用于存储和规范化相对较小的数据量。由于被存储在单个单元格中,因此它们序列化与反序列化的成本极高。
在使用集合时,我们可以定义相关问题字段为:冻结和非冻结。冻结的集合只能作为一个整体被写入,不能向其中添加或删除元素。而非冻结的集合则可以被追加,而这正是人们最常滥用的集合类型。而且,更糟糕的是,人们甚至可以嵌套集合。比如:让一个映射包含另一个映射,而后者又包含了一个列表等结构。
由于滥用集合会比大分区更快地带来性能问题,因此集合不应过大。例如,我们创建了一个简单的键/值(key:value)表,其中的键是sensor_id,值是在一段时间内记录到的样本集合。那么一旦我们开始捕获数据,性能就会逐渐下降。
复制CREATE TABLE IF NOT EXISTS {table} ( sensor_id uuid PRIMARY KEY, events map<timestamp, FROZEN<map<text, int>>>, )1.2.3.4.下图的监控快照显示了,该应用同时向集合追加多个项目时发生的情况。


如您所看,在整体吞吐量降低的同时,99%的延迟却在增加。其根本原因就可能来自如下方面:
集合单元以分类矢量的形式存储在内存中。添加元素需要合并两个新旧集合。添加元素的成本与整个集合的大小成正比。树(Tree,非矢量Vector)虽然可以提高性能,但是会降低小型集合的效率。回到上述例子,由于不再需要向其追加数据,我们的解决方法是将时间戳移至聚类键,并将映射转换为冻结的集合。如下代码所示,如下面这样非常简单的更改,就能大幅提高用例的性能。
复制CREATE TABLE IF NOT EXISTS {table} ( sensor_id uuid, record_time timestamp, events FROZEN<map<text, int>>, PRIMARY KEY(sensor_id, record_time) )1.2.3.4.5.6.译者介绍
陈峻(Julian Chen),51CTO社区编辑,具有十多年的IT项目实施经验,善于对内外部资源与风险实施管控,专注传播网络与信息安全知识与经验。
原文标题:NoSQL Data Modeling Mistakes that Ruin Performance,作者:Felipe Cardeneti Mendes